J9集团国际

大数据督查平台

1423639685_8758_3578

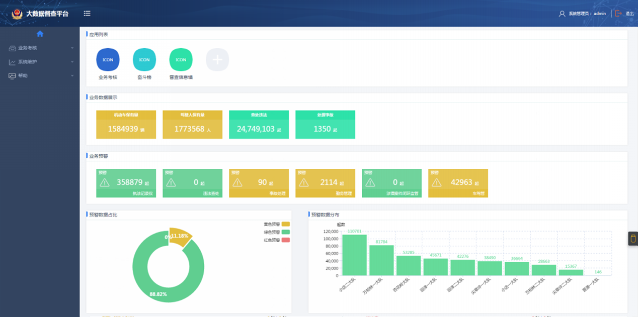
          大数据督查平台通过集成交警内表部海量业务数据,客观纪录民警执勤法律情况,规芳警执勤法律活动,实现民警执勤法律全性命周期治理,提高公安交通法律治理水平。

pingtai01

  1. 利用大数据技术集成执勤、法律有关各系统结构化、非结构化数据,实现相应积分推算、法律监督预警等;
  2. 通过个别民警执勤法律内容的分析及可视化展示,民警之间、中队之间的横向比力,引发工作自动性和积极性;
  3. 推送案例分解、法律领导定见,组织发展法律会商等,推动规范法律;
  4. 推送法律监督和法律预警等信息、资料,预防和解除法律中存在的风险隐患;
  5. 通过系统发展执勤法律内容自学和测评,提高民警司法素养和规范法律能力;
  6. 利用移动APP技术,使民警充分利用碎片化功夫进行规范进建、法律预警接管反馈、法律动态颁布、评议、互动,推进团队协助和自身高慢赣注认同感。

dianxinganli

1-1ZRGF5441K

1-1ZRGF009562

1-1ZZ313125YK

  

phone扫一扫关注
版权所有:2019?J9集团国际    工信部登记:鲁ICP备09096067号    鲁公网安备:37069302000219号?
  • 首页
  • 电话
  • 短信
  • 联系
  • 【网站地图】